Portfolio Management
Smarter Underwriting. Continuous Monitoring. More accurate, evidence-based reporting. Efficient Claims Management.
Transform how you manage agricultural insurance with satellite intelligence and AI analytics across the full policy lifecycle. Select the right risks from day one, stay ahead of potential losses with real-time crop monitoring throughout the season, and make faster, more objective claims decisions backed by unbiased field-level evidence.

The Complete Ag Insurance Intelligence Platform
Purpose-built for agricultural insurers, Insurance Portfolio Management provides underwriters, portfolio managers, and loss adjusters with satellite-verified analytics from underwriting through claims resolution. Replace incomplete, inconsistent grower-reported data with objective, scalable intelligence across your entire book of business.
-
Data-Driven Underwriting
Evaluate grower risk using five years of historical field performance analysis. Satellite imagery delivers consistent, objective assessment that eliminates reliance on incomplete or biased grower-reported data.
-
Continuous In-Season Visibility
Monitor your entire portfolio daily with automated crop health tracking. Detect early warning signs of stress, underperformance, and anomalies before they become claims.
-
Objective Claims Evidence
Validate claims with before-and-after satellite imagery and crop health indices. Evaluate the timing and extent of yield losses remotely, reducing field visit requirements and improving decision speed.
Why Choose Insurance Portfolio Management
Satellite-based analytics apply the same objective standard across every field in your portfolio,
eliminating the variability of grower-reported data.
Full Policy Lifecycle Coverage:
A single platform covering underwriting, compliance, in-season monitoring, and claims, with portfolio dashboards for executives at every stage.
Early Warning, Not Late Discovery:
Daily monitoring detects crop stress, emergence delays, and planting anomalies as they develop, enabling proactive engagement with growers.
Regulatory and ESG Alignment:
Automated compliance checks verify land use, protected zones, and environmental regulations across your portfolio without manual review.
From Satellite Imagery to Field-Level Intelligence
Digital Ag combines multi-source satellite data with advanced analytics to deliver comprehensive field monitoring and agronomic insights.
1. Compliance Check
Environmental regulations and sustainability standards are tightening worldwide, and manual compliance reviews cannot keep pace across large, diverse portfolios. The Compliance Check module provides scalable, automated screening of every proposal against regulatory and environmental layers, returning a clear compliant/non-compliant status per field and per policy. Results are available via API and through an interactive map-based interface with downloadable PDF reports.

Automated Regulatory Screening:
Evaluate fields against embargoes (ICMBio, IBAMA, SEMA/SIGA, IAT, LDI, Naturantins), protected areas deforestation layers (PRODES), water usage, and biome classifications.
Policy Overlap Detection:
Identify whether a proposal overlaps with existing policies from the same grower.
Private Check Integration:
Incorporate your own geographical restrictions or preferred/blacklist criteria into the compliance process. Contact your EarthDaily representative for setup.
2. Smart Underwriting
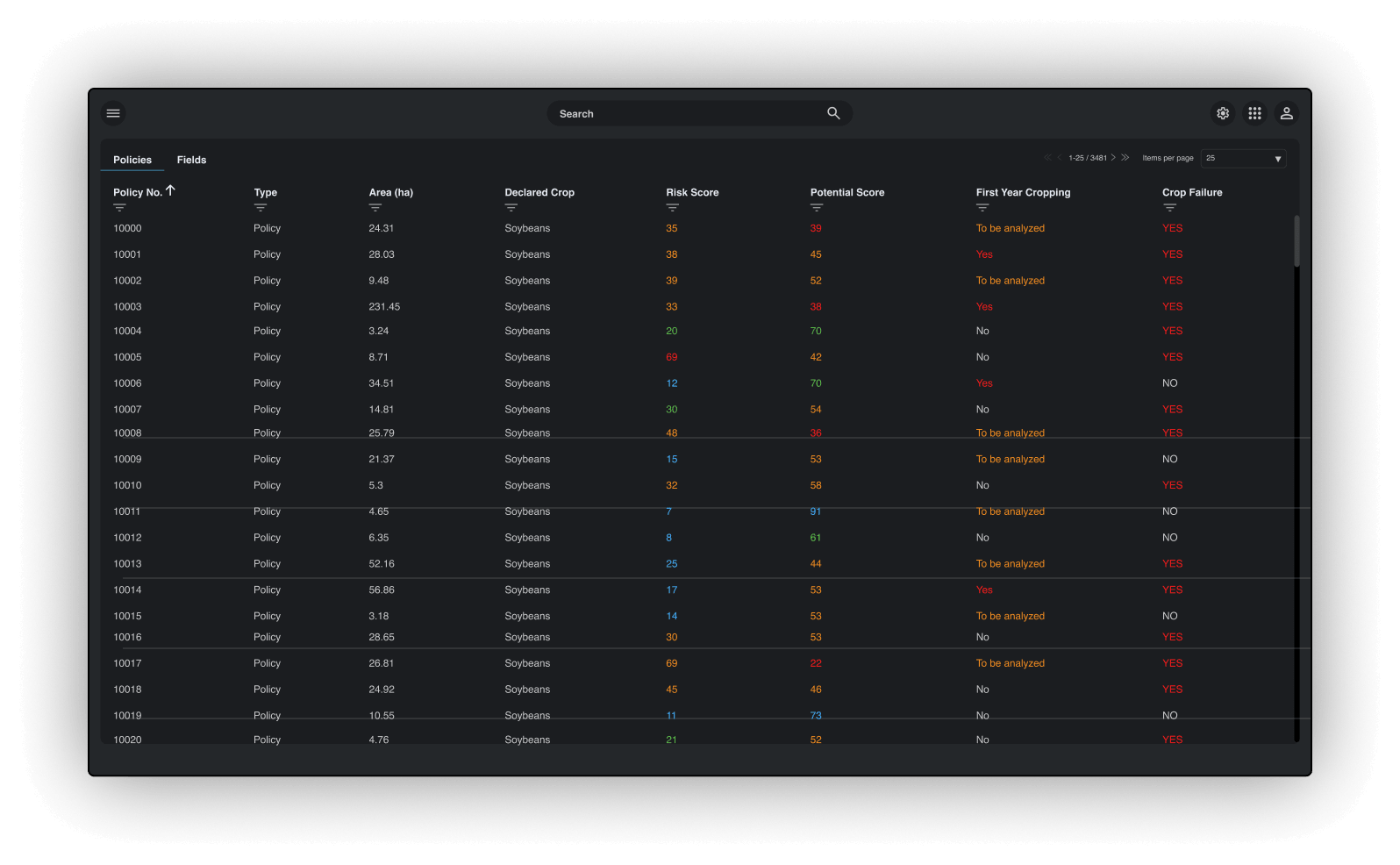
Underwriting agricultural insurance is often hampered by incomplete, inconsistent, or unreliable grower-reported data. The Smart Underwriting module replaces guesswork with five years of satellite-derived field performance analysis, giving underwriters a consistent, objective view of each field's history before policy issuance. Portfolio and analyst dashboards provide risk distribution views across the entire book of business, from executive summaries down to individual field drill-downs.

Historical Potential and Risk Scoring:
Evaluate fields against embargoes (ICMBio, IBAMA, SEMA/SIGA, IAT, LDI, Naturantins), protected areas deforestation layers (PRODES), water usage, and biome classifications.
First-Year Cropping and Season Failure Detection:
Derived from historical potential scores, this metric measures yield variability over time. A score of 20 reflects stable, consistent yields; a score of 65 indicates significant variability and higher production risk.
Portfolio and Analyst Dashboards:
Executive-level risk distribution views across all proposals, plus policy-level and field-level detail tables with sortable, filterable metrics and map-based drill-downs.
3. In-Season Monitoring
Issuing a policy is just the beginning. Weather events, crop stress, and delayed sowing can all increase loss risk throughout the growing season. The In-Season Monitoring module tracks your entire portfolio daily with automated analytics, detecting early warning signs of underperformance and enabling proactive engagement with growers. Executive dashboards organize portfolio status by crop establishment, development, validation, and harvest stages.

Planting Validation and Emergence Tracking:
Verify sowing dates against Brazil's ZARC planting windows, confirm crop emergence, and measure emergence timing against historical averages to identify early-season stress.
Planted Area Control and Crop ID Validation:
Compare satellite-detected planted area against grower declarations and verify declared crop types against satellite observations to identify discrepancies and reduce fraud.
In-Season and Relative Potential Scores:
Evaluate current-season field performance and assess whether conditions are above or below historical trends for the same crop, surfacing underperformance before it becomes a claim.
4. Claims Management
When claims arise, speed and objectivity matter. The Claims Management module equips loss adjusters with satellite-verified evidence to evaluate yield losses remotely, reducing reliance on costly field visits and improving decision transparency. Before-and-after imagery provides clear documentation of crop development and the timing of adverse events.

Remote Claims Verification:
Use before-and-after satellite imagery and crop health indices to objectively evaluate the timing and extent of yield losses without immediate field visits.
Field Visit Preparation:
Equip loss adjusters with unbiased insights before in-person assessments, enabling targeted visits and reducing adverse selection.
Harvest Detection for Claims Timing:
Automated harvest detection marks the end of insured periods and supports claims status tracking across the portfolio.
API Access
Ingest EarthDaily data directly into your systems to feed yield forecast models or power custom interfaces.

Who Benefits from Portfolio Management
Underwriters:
Evaluate grower risk with objective, satellite-verified historical performance data. Identify high-risk fields, detect first-year cropping, and flag season failures before issuing policies.
Portfolio Managers:
Monitor crop conditions and claims exposure across the entire book of business with real-time dashboards. Detect early warning signs and adjust risk strategy proactively.
Loss Adjusters:
Reduce time spent verifying field conditions with remote satellite evidence. Prepare for field visits with unbiased insights on crop development and yield loss timing.
Compliance Teams:
Verify environmental and regulatory adherence at portfolio scale without manual review. Generate downloadable compliance reports for audit trails.
Reinsurers:
Assess cedant portfolio quality with standardized, satellite-derived risk metrics applied consistently across all proposals.
Contact EarthDaily
Speak directly with EarthDaily crop analysts about potential yield concerns. Bring your own questions or let analysts guide you through a virtual crop tour of regions relevant to your business.
Features & Capabilities
Underwrite. Monitor. Verify. Decide.

Historical Potential Scoring:
5-year field performance analysis for underwriting risk assessment
Risk Scoring and Categorization:
Yield variability analysis with Low/Medium/High/Very High classification
First-Year Cropping Detection:
Identification of newly cultivated fields with limited history
Season Failure Detection:
Historical crop failure flagging across the portfolio
Environmental Compliance Screening:
Automated checks against Brazilian regulatory layers including embargoes, protected areas, and deforestation
Policy Overlap Detection:
Cross-reference proposals against existing policies per grower
Planting Window Validation:
ZARC-based sowing date compliance verification
Emergence and Delay Tracking:
Automated emergence confirmation with delay measurement against historical averages
Planted Area Control:
Satellite-detected vs. declared area comparison for fraud reduction
Crop ID Validation:
Satellite-verified crop type compared against grower declarations
In-Season and Relative Potential Scores:
Current-season performance tracking with historical benchmarking
Harvest Detection:
Automated harvest timing identification for claims period management
What analytics are available during underwriting?
How does the compliance check work?
Submit field boundaries via API or the web application. The system evaluates each field against Brazilian environmental and regulatory layers and returns a compliant/non-compliant status with overlap details. Private compliance rules can also be integrated.
What does in-season monitoring track?
Planting window compliance (ZARC), emergence detection and delay, planted area vs. declared area, in-season and relative potential scores, crop ID validation, and harvest detection.
Can I run monitoring only on accepted policies?
Yes. If policy conversion data is shared, in-season monitoring can run exclusively on accepted policies rather than all submitted proposals.
How are dashboards organized?
Can I integrate my own compliance rules?
How does this relate to other EarthDaily products?
Insurance Portfolio Management leverages EarthDaily's Crop ID layers for crop validation and integrates the same Potential Score and Risk Score analytics used in Digital Ag. It is purpose-built for the insurance lifecycle, with modules designed specifically for underwriting, compliance, monitoring, and claims workflows.
How do I get started?
Transform Your Agricultural Insurance Operations
- Schedule a demo to see underwriting, monitoring, and claims analytics in action
- Explore API documentation for integration with your insurance platform
- Discuss compliance configuration including private check integration
- Review portfolio dashboards designed for executives, analysts, and loss adjusters

